-
剑邑矿用防爆型永磁滚筒电机冷却系统散热装置 大功率变频器冷却散热KS500L50B
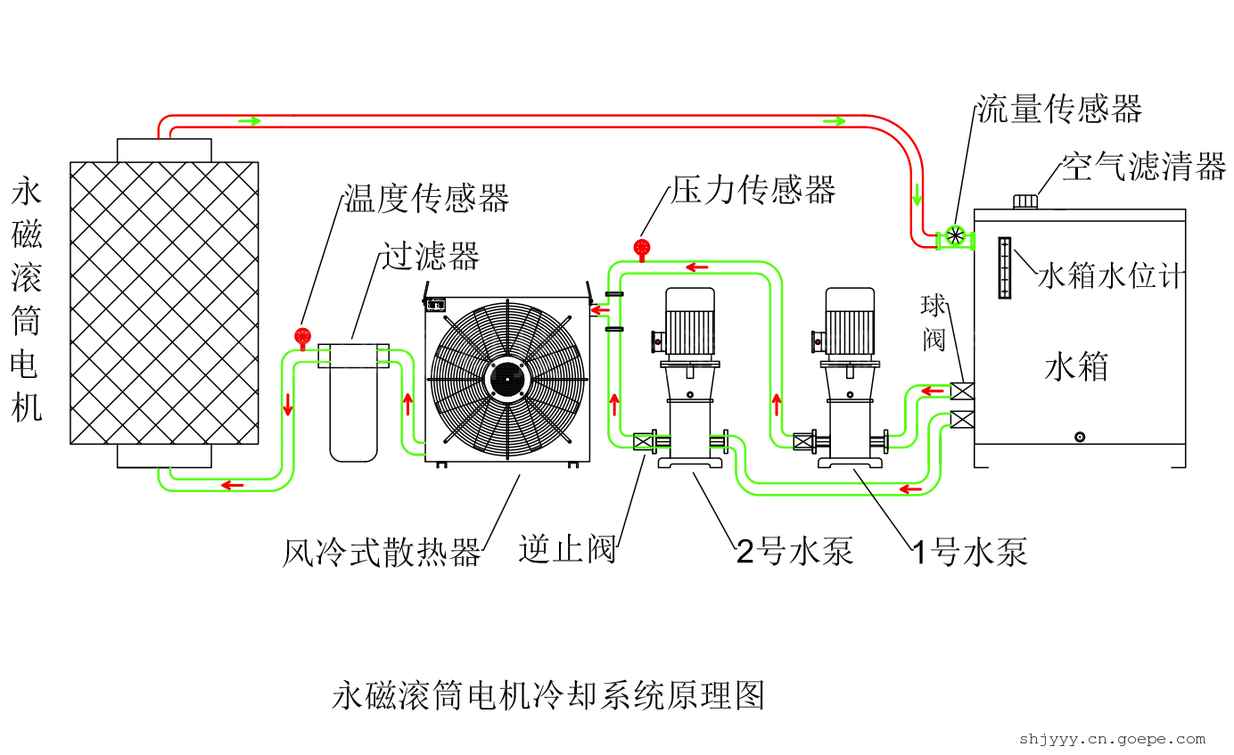
详细信息| 询价留言品牌:剑邑 型号:KS500L50B 加工定制:是 结构类型:箱体式 标准制冷量:50KW 输入功率:6.6 kw 外形尺寸:1.600*1.500*1.400 重量:380 kg 应用领域:永磁滚筒电机,变频器,冷却散热 使用电压:AC660-1140V 风机功率:2.2KW 水泵功率:2.2KW * 2 水泵扬程:50米 防爆标志:ExdI Mb矿用防爆(MA) 水泵功率:2.2KW * 2 剑邑液压科技(上海)有限公司成立于2011年,是一家多年专注于液压系统、润滑系统、冷却系统、散热器及相关零部件领域内技术研发、生产、销售为一体的企业。产品类别多、型号规格全,可按需定制!产品广泛应用于:液压机械、工程机械、机床设备、矿山机械、石油机械、煤矿机械、风电能源、减速机齿轮箱等自动化机械装备行业。
精诚所至,金石为开!本公司始终秉承“客户至上、诚信为本”的经营理念,不断研发创新、持续提升改进,为客户提供更优质的产品和服务!
-
-
产品搜索
-
产品分类
联系方式
- 联系人:黄志明
- 电 话:021-57895896
- 手 机:18049775896
- 传 真:021-57895896
- 邮 箱:jyyysh@126.com
- 邮 编:201619
- 地 址:上海市松江区洞泾镇洞凯路9号
- 网 址: https://shjyyy.cn.goepe.com/
http://www.jyyysh.com







